

Collect internal requirements
Manage service requests — like technical issues, user permissions, and minor fixes — in the same system you gather colleagues' feedback. Set up a private ideas portal and use dynamic submission forms to capture relevant details. Connect with ServiceNow to keep everything consolidated in one place.

Review requests promptly
Create an efficient review process. Automatically route requests to the correct IT or engineering team and set time limits to meet internal service-level agreements. Use integrations with Aha! Develop and Jira to get straight to work. Or promote ideas for product enhancements (including internal tools) to your roadmap for further prioritization.

Resolve issues fast
Track the status of service requests in real time. Comment on requests to gain additional clarity and quickly resolve issues. Automatic notifications keep your colleagues informed about progress. They can also visit the portal at any time to check on the status of requests — bringing a greater level of transparency to the process.

Optimize service delivery
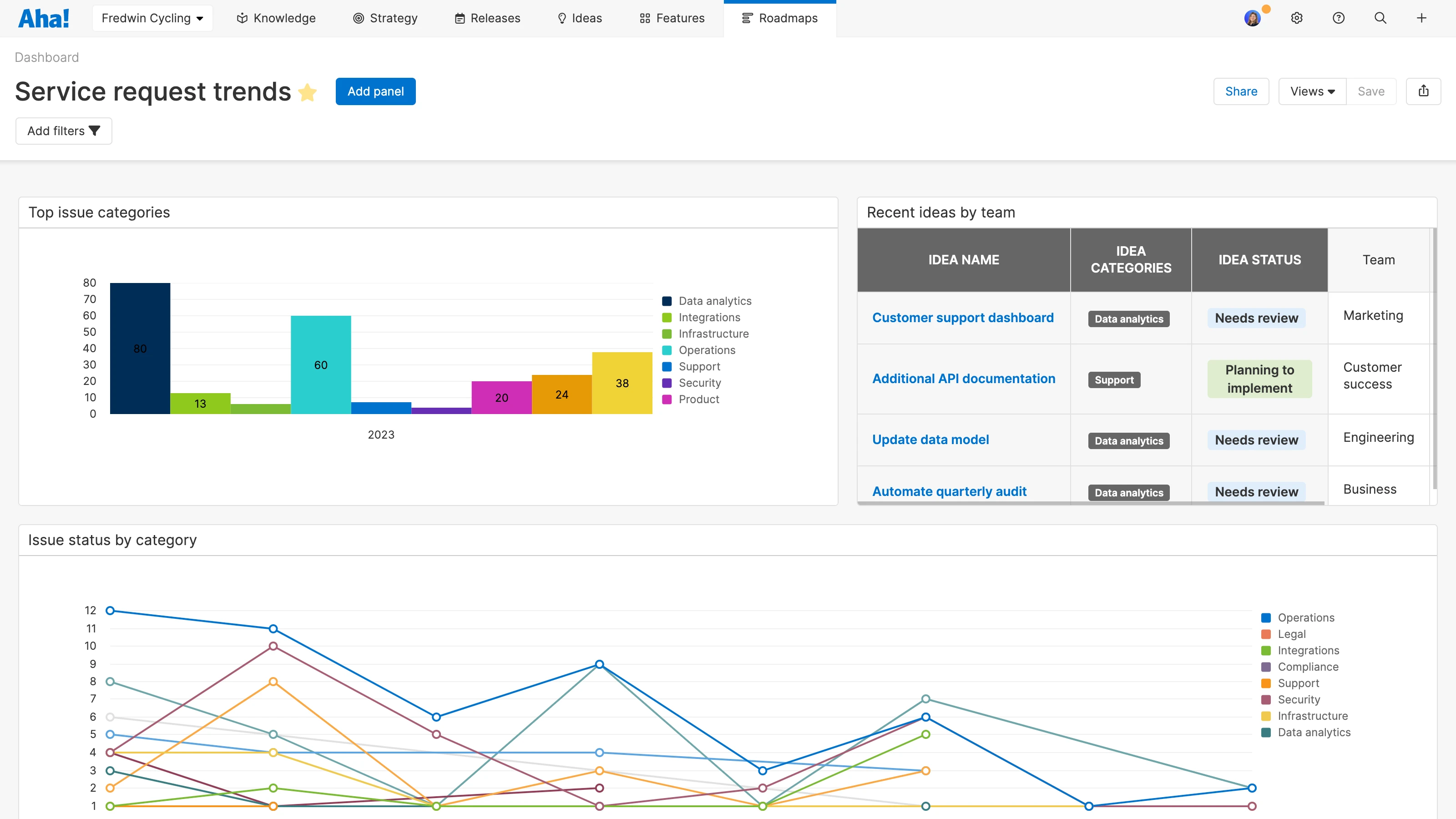
Analyze KPIs. Report on the volume of requests by type and monitor time to resolution. Look for trends to help you allocate resources more effectively and improve internal processes. Showcase the team's contributions, highlighting the top-notch support you provide to the rest of the organization.
Top capabilities for managing internal service requests
Collect internal requests | Set up a private ideas portal where colleagues can submit service requests | |
Streamline submission | Use dynamic ideas forms with conditional rules to capture details more effectively | |
Set automation rules | Automatically route requests to the appropriate team based on the type of service | |
Report on data | Use built-in reports to analyze the popularity of requests over time by category | |
Resolve issues fast | Send technical requests to development via integrations with Aha! Develop and Jira | |

Ready to get started?
Try Aha! Ideas now as a standalone tool or as a seamlessly integrated part of Aha! Roadmaps. Our product experts — who are all former product managers — would love to show you the possibilities.







